دلیل اختلال در اینترنت مشخص شد
ICTPRESS - به گفته مدیرعامل شرکت ارتباطات زیرساخت، امروز دو مورد قطعی فیبر در کشورهای بلغارستان و رومانی، اینترنت را در ایران، ترکیه، ارمنستان، آذربایجان، گرجستان، بلغارستان، یونان و برخی کشورهای دیگر دچار اختلال کرده است.
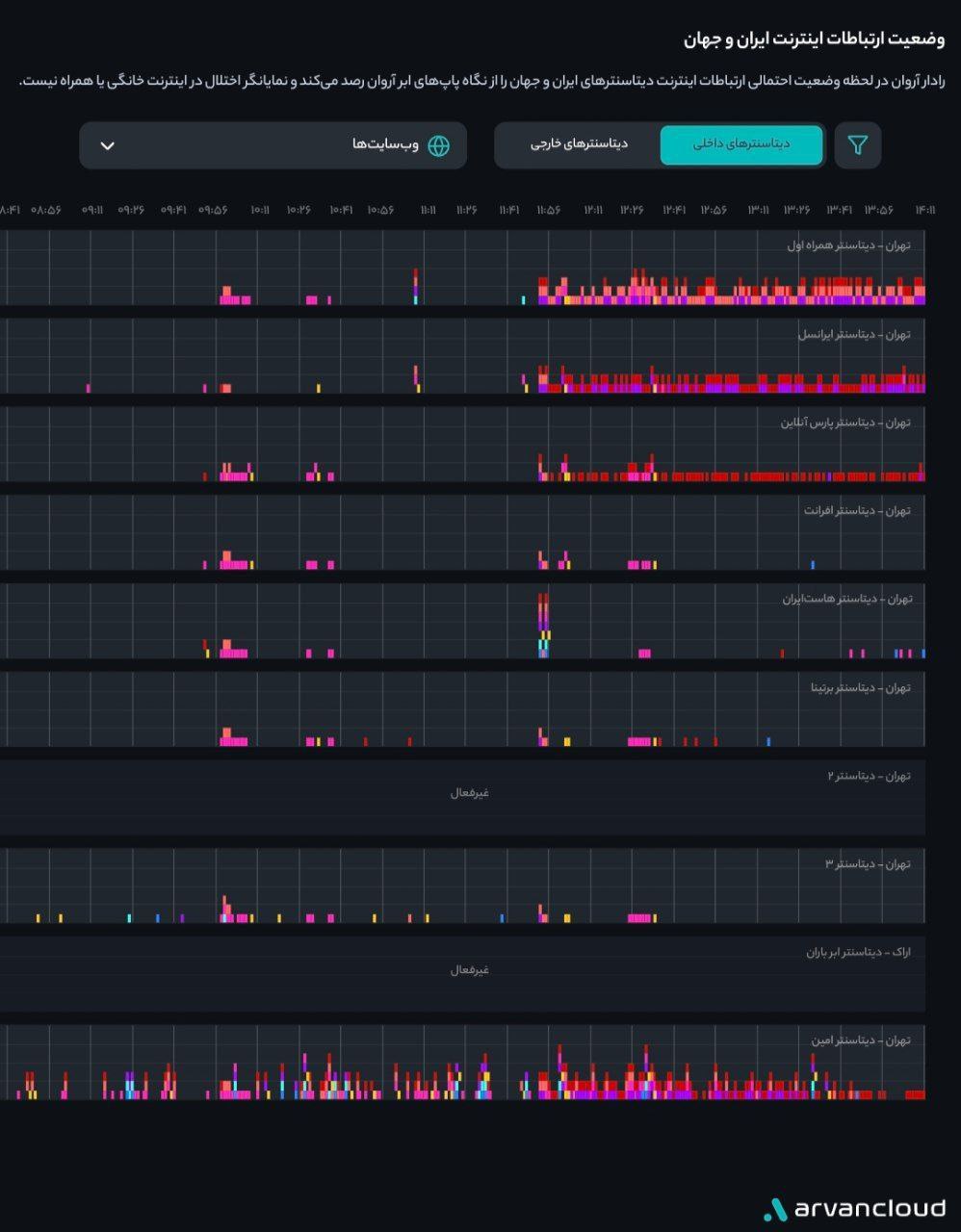
به گزارش شبکه خبری ICTPRESS، تسنیم در گزارشی اعلام کرد دادههای راداری نشان میدهد از ظهر امروز میزان خطا و قطعی در دیتاسنترهای همراه اول و ایرانسل افزایش یافته است.
طبق دادههای این سامانه، از حدود ساعت ۱۲ تا ۱۴ میزان خطا و قطعی در این دو دیتاسنتر به شکل قابلتوجهی افزایش یافته است.

در همین راستا، بهزاد اکبری مدیرعامل شرکت ارتباطات زیرساخت با انتشار پستی در شبکه اجتماعی ایکس گفت: امروز دو تا قطعی فیبر در کشورهای بلغارستان و رومانی، اینترنت را در ایران، ترکیه، ارمنستان، آذربایجان، گرجستان، بلغارستان، یونان و برخی کشورهای دیگر دچار اختلال کرده است.
وی گفت: امیدواریم زودتر این اختلال برطرف شود
.
نظرات : 0